PMO Software, die Standards verankert und Portfolios steuerbar macht.
Wenn Prozesse, Projekte und Ressourcen in einem System zusammenlaufen, entsteht eine Entscheidungsbasis, die nicht hinterfragt werden muss.
Ihre Standards bilden den Rahmen – die Projekte halten sich daran.
Vernetzte Daten schaffen Transparenz, die Entscheidungen verlässlich macht.
Zur DemoTransparenz und Wirksamkeit für Ihr PMO
PMO‑Vorgaben entfalten bessere Wirkung, wenn sie dort verankert sind, wo Projekte abgewickelt werden.
Projectworx verbindet Portfolio‑Sicht, Prozessvorgaben und operative Arbeit in einer einzigen Umgebung. So entsteht eine Datenbasis, auf die Sie sich verlassen können. Nicht, weil jemand sie aufbereitet, sondern weil sie aus dem Arbeitsfluss heraus entsteht.




Herausforderungen mit PMO Software meistern
Unabhängig davon, ob Ihr PMO sich noch formiert oder bereits über Standards und Methodenkompetenz verfügt – mit Projectworx schaffen Sie die richtigen Rahmenbedingungen, damit folgende Hürden Sie nicht länger ausbremsen.
Mangelnder Überblick
„Wir verlieren zu viel Zeit damit, herauszufinden, was in unseren Projekten passiert. Uns fehlt der standardisierte Überblick“
Die LösungKeine belastbaren Daten
„Wir treffen Entscheidungen auf Basis von Daten, von denen wir nicht wissen, ob sie aktuell sind.“
Die LösungFehlende Integration
„Unsere KPIs liegen in 5 Systemen, aber in keinem, das den Überblick liefert. Die Toolvielfalt erschwert die Datenkonsolidierung.“
Die LösungSteuerung erschwert
„Wir haben Projekte, aber kein Portfoliomanagement. Es ist schwierig, von jedem die gleichen Infos zu bekommen, und am Ende fehlt uns die Basis, um sinnvoll zu priorisieren.“
Die LösungAufwändiges Reporting
„Unsere Statusberichte fressen Stunden, weil die Daten aus SAP, Excel und Zeiterfassung nie wirklich zusammenpassen.“
Die LösungStandards fehlen
„Projekte werden oft unterschiedlich geplant und abgewickelt –dadurch verlieren wir Vergleichbarkeit und Qualität.“
Die LösungCompliance-Hürden
„Wir haben Standards. Quality Gates, Checklisten, standardisierte Prozesse – alles da –, nur sind sie im Projektalltag schwer durchzusetzen.“
Die LösungNachweise wackeln
„Mit den Nachweispflichten geht ein hoher Dokumentationsaufwand einher. Dem können wir nicht immer sauber nachkommen.“
Die LösungAuslastung unklar
„Wir planen, aber wir können nicht einschätzen, wie sich die Änderungen auf die Gesamtlast auswirken.“
Die LösungReporting auf Basis im Projekt erarbeiteter Fakten – „Ungeschönter“ Status in einheitlicher Berichtsform.
Die wichtigsten Hebel für Ihr PMO mit Projectworx
Zur Live DemoStandards und Prozesse in den Projekten verankern
Compliance sichern und nachweisen: vom Template bis auf Taskebene
Multiprojekt-Überblick durch Integration
Valide Daten durch kombiniertes Einzel- & Multiprojektmanagement
Reporting auf Basis im Projekt erarbeiteter Fakten
Einheitliche Form – aber „ungeschönt“: Status Reports ziehen Daten aus den verschiedenen Projectworx-Modulen.
Realistische Sicht auf Gesamtauslastung
Auswirkungen von Entscheidungen auf Ressourcen verstehen & visualisieren.
PMO Software in einer individuellen Tool-Vorstellung kennenlernen – vereinbaren Sie jetzt ein unverbindliches Online-Meeting!
Sie möchten live erleben, wie unsere PMO Software für Transparenz und Wirksamkeit Ihrer Prozesse und Standards sorgt? Gerne zeigen wir Ihnen die Möglichkeiten und Vorteile in einer Online-Präsentation auf. Reservieren Sie gleich Ihren Termin! Kein passender dabei? Dann kontaktieren Sie uns am besten über das Anfrageformular.
FAQ PMO Software & Multiprojektmanagment
Genau hier trennt sich der Nutzen einer PMO‑Software von dem eines klassischen Multiprojektmanagement‑Tools.
Eine PMO‑Software stärkt vor allem die Governance‑ und Steuerungsrolle des Project Management Office.
Der Fokus liegt auf:
- Organisationsweiten Standards
- Governance & Qualitätssicherung
- Steuerung & Konsolidierung von Daten mit dem Ziel eine transparente Entscheidungsgrundlage zu schaffen
Ein Multiprojektmanagement‑Tool (MPM) dagegen unterstützt die operative Steuerung mehrerer Projekte gleichzeitig. Es liefert der Projektleitung und Bereichsverantwortlichen Transparenz zu Terminen, Meilensteinen, Abhängigkeiten, Auslastung und Ressourcenkonflikten.
Der Fokus liegt auf dem Tagesgeschäft:
- Fortschritt & Probleme sichtbar machen
- Engpässe identifizieren und
- operative Entscheidungen treffen.
Typische Aufgaben eines PMO sind:
- Unternehmensweite PM‑Standards, Templates und Prozesse festlegen und pflegen (inkl. Stage‑Gate / Quality Gates)
- Einheitliche KPI‑Definitionen, Rollen und Regeln etablieren
- Konsolidierte Statusreports und automatisierte Datenaggregation für Management und Lenkungsausschüsse bereitstellen
- Projektportfolio nach strategischen Vorgaben ausrichten und vergleichbar machen
- Risiken, Abweichungen und Eskalationen strukturiert steuern
- Transparenz über alle Projekte herstellen und Datenkonsistenz sichern
In der Praxis verschwimmen die Grenzen zwischen Project Management Office (PMO) und den Funktionen des Portfolio‑ oder Programmmanagements häufig. Viele PMOs übernehmen zusätzlich Aufgaben, die über die klassische Methodik‑ und Governance‑Rolle hinausgehen – etwa Verantwortlichkeiten im Projektportfolio oder in Programmen, inklusive Priorisierung, Steuerung und Reporting.
Der große Nutzen von Projectworx besteht darin, dass es das PMO bei all diesen Aufgaben unterstützt.
Standards wirken nicht durch Kontrolle von außen, sondern als Logik im System
- Prozesse müssen nicht mehr „auf dem Papier“ erklärt werden – sie stecken im Tool selbst, was die Einhaltung erleichtert und Widerstände reduziert.
- Es entsteht eine einheitliche Arbeitsweise, die sich bis in Aufgaben und Dokumente durchzieht.
- Dadurch können Nachweispflichten jederzeit erfüllt werden und
- auch weniger erfahrene Projektmitarbeiter arbeiten automatisch im gleichen Rahmen wie erfahrene.
Das bedeutet für das PMO:
- Kein Nachrecherchieren mehr: Status‑ und Portfolioberichte werden automatisch aus aktuellen Ist‑Daten abgeleitet, statt manuell „produziert“ zu werden.
- Echte Single Source of Truth: Fortschritt, Aufwand, Risiken, Ressourcenlast und KPIs stammen aus einer gemeinsamen Datenbasis – ohne Brüche zwischen Excel, Mails und verschiedenen Tools.
- Sofort sichtbare Auswirkungen: Jede Änderung im Projekt – z. B. verschobene Aufgaben, geänderter Aufwand oder ein Risiko – fließt automatisch in die relevanten Übersichten ein und wird dort sichtbar.
- Objektive Messung statt Interpretation: Messung (Fakten) und subjektive Bewertung (Einschätzung) sind im System getrennt. Das schafft Klarheit darüber, was wirklich passiert und wo Handlungsbedarf besteht.
- Standardisierte KPIs für alle Projekte: Einheitlich aufgebaute Berichte sorgen dafür, dass Informationen vergleichbar sind und Management‑Entscheidungen schnell getroffen werden können.
Kurz:
Die PMO‑Software Projectworx sorgt für Transparenz, weil sie Einzelprojektmanagement und Multiprojektmanagement effektiv miteinander verknüpft, sodass sich das Reporting auf valide Daten aus den Projekten stützt.
Transparenz entsteht nicht durch mehr Reporting‑Aufwand, sondern dadurch, dass das System die Fakten automatisch aus den unterschiedlichen Projectworx Modulen (Planung, Kalkulation, Aufgaben, Risikos, Ressourcen, etc.) liefert.
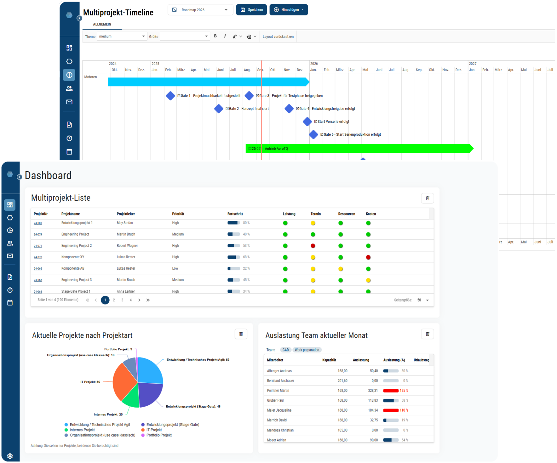
Ein zentrales Ressourcenmanagement zeigt Überlasten früh, macht Konflikte sichtbar und unterstützt Entscheidungen darüber, welche Projekte realistisch umsetzbar sind – und welche nicht.
Damit Status Reports als verlässliche Entscheidungsbasis taugen, sind folgende Punkte entscheidend:
1. Automatisierte Daten statt manuelle Berichte
Statusberichte sollten nicht manuell per Copy‑Paste erstellt, sondern automatisch aus der tatsächlichen Projektarbeit gespeist werden.
Daten wie Budget, Kosten, Fortschritt, Risiken, Ressourcen und Meilensteine werden am besten direkt aus dem System übernommen.
2. Einheitliche Struktur für alle Projekte
Projekte sollten nach dem gleichen Muster berichten. Das verhindert Interpretationsspielräume und ermöglicht dem PMO, Berichte schnell zu vergleichen und konsolidieren.
3. Trennung von Fakten und subjektiver Bewertung
Der Status der Ampel sollte nicht nach persönlichem Ermessen eingefärbt und Budgets, die bereits geprüft und freigegeben wurden, nicht manuell verändert werden können. Deshalb sorgt Projectworx dafür, dass Fakten nicht mit der persönlichen Einschätzung der Projektleitung vermischt werden. So bleibt das Reporting objektiv und dient als belastbare Informationsquelle.
4. Regelmäßigkeit und Verbindlichkeit
Ein konsistentes Reporting entsteht nur, wenn alle Projekte in festen Intervallen berichten (z. B. monatlich).
Dank der Unterstützung von Projectworx dauert die Erstellung nur wenige Minuten, weil die Basisdaten aus den Modulen des System gezogen und die Berichte auf Knopfdruck im festgelegten Format erzeugt werden.
5. Zentrale Projektliste
Die zentrale Projektliste ist die Verdichtung der Daten aus den aktuellsten Projektstatus Berichten. Durch die Verlinkung von den Projekten in der zentralen Projektliste mit dem aktuellsten Statusbericht (oder dem jeweiligen Projekt) kann man Probleme nicht nur schneller identifizieren, sondern auch den Ursachen direkt auf den Grund gehen – sowie Lösungen schneller herbeiführen. Mehr erfahren
Die Ansicht Ressourcen gliedert Projekte, Teilschritte (und bei Bedarf Aufgaben) anhand der Mitarbeiter/innen, die damit betraut sind.

Die Ansicht Projekte erlaubt es Ihnen, (ausgewählte) Projekte samt ihrer Teilschritte gemeinsam zu betrachten.

Die folgende Ansicht ist auf Meilensteine reduziert – alle Vorgänge werden für eine bessere Übersicht ausgeblendet.











