Volle Einsicht und Kontrolle über Projektfortschritt und Kosten
Nutzen Sie Projectworx als PMO Software für die Planung von Projektportfolios und für Einblicke unterschiedlicher Detailgrade. Unser System verbindet die Portfoliosicht mit der Projektebene und liefert alle Informationen, die notwendig sind, um Probleme zu klären und zu lösen. Zoomen Sie aus dem Dashboard mit wenigen Klicks in die Bereiche, die Ihre Aufmerksamkeit benötigen & treffen Sie fundierte Portfolio-Entscheidungen.




Ideale Grundlage für Portfolio-Entscheidungen
PROJECTWORX unterschützt das PMO mit Instrumenten wie Portfolioplänen, dynamischen Grafiken zur Ressourcenauslastung, KPI-Dashboards, Multiprojekt- und Meilensteinansichten.
Worüber möchten Sie mehr erfahren?
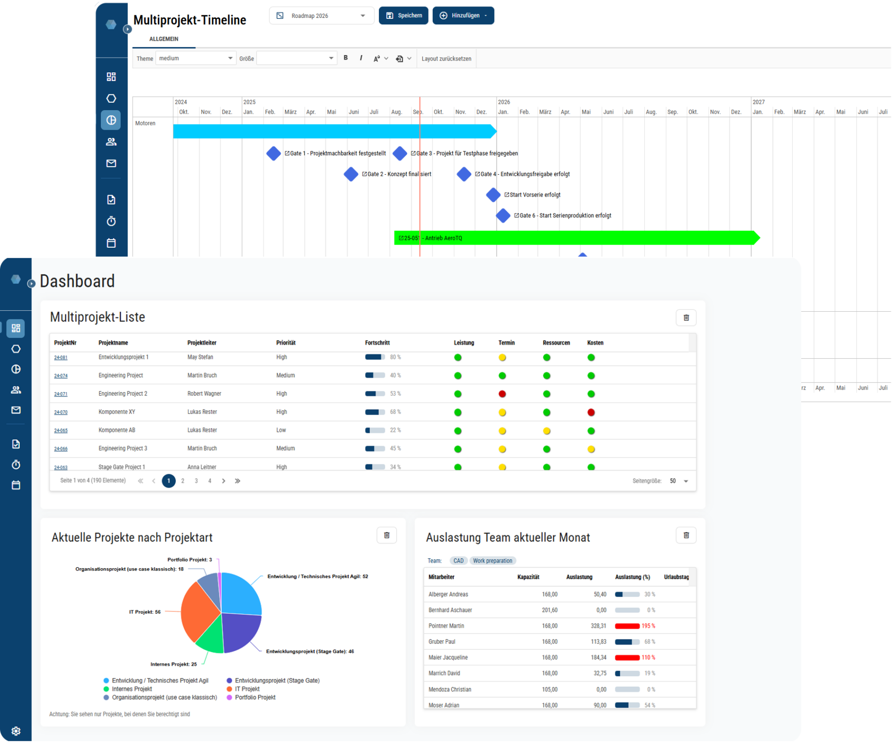
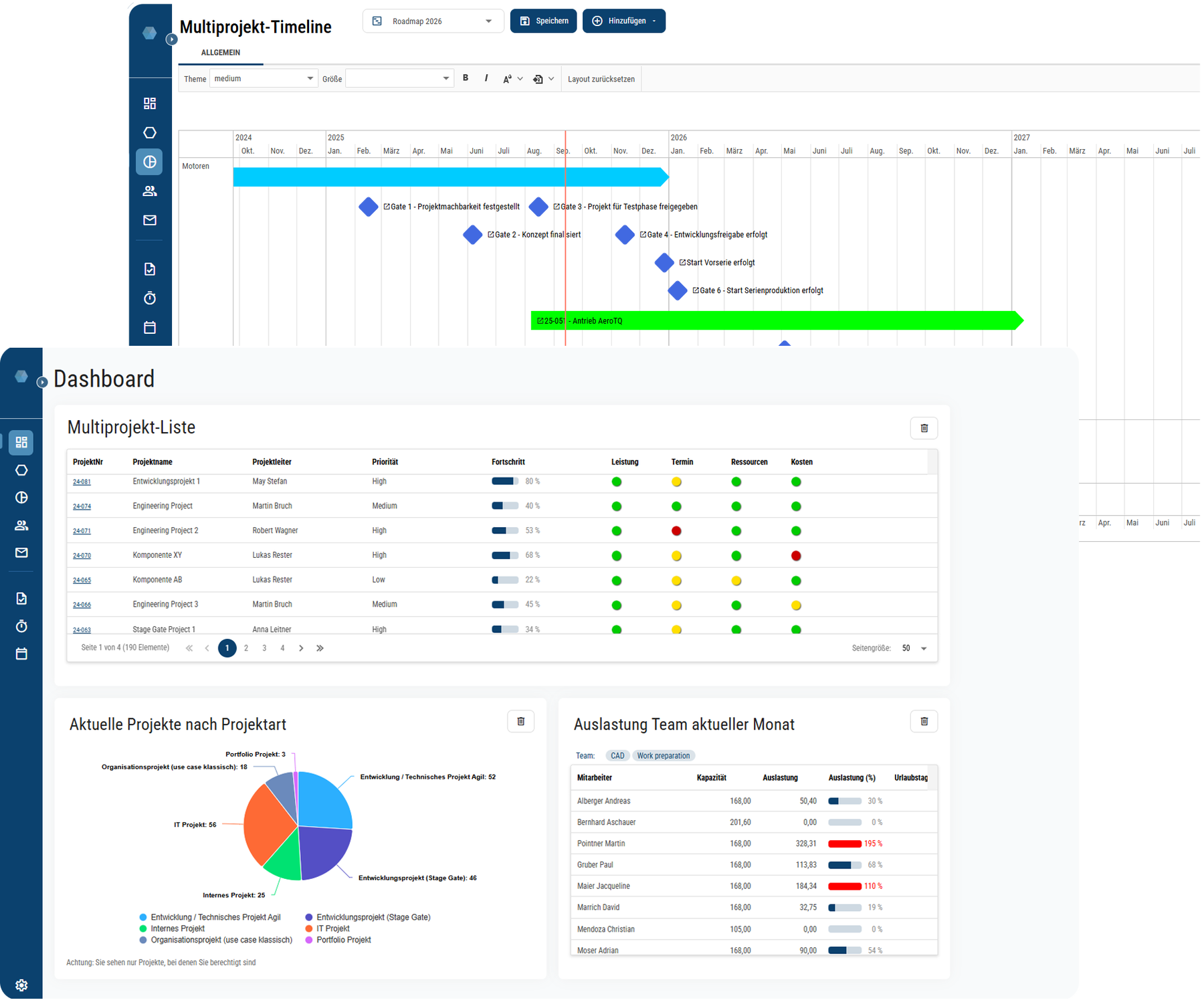
Ressourcen, Projekte und Meilensteine im Multiprojektplan
Multiprojektpläne ermöglichen Ihnen die Darstellung aller oder ausgewählter Projekte in einer Ansicht. Abhängig von Fokus und Fragestellung stehen drei verschiedene Ansichtsoptionen zur Verfügung – Ressourcen, Projekte und Meilensteine. Über Filter ist es möglich, die Darstellung zu verfeinern, auf einzelne Projekte oder Verantwortliche einzuschränken und unterschiedliche Aspekte zu beleuchten.
Standardisierung & Zusammenhänge im Projektportfolio Management
Saubere Datenqualität dank Vernetzung aller Module
Alles für Ihr Projektmanagement in einem System
Durch das enge Zusammenspiel aller Module sichert PROJECTWORX Ihnen saubere, durchgängige Daten und bestmögliche Transparenz in allen Phasen des Projektes.
Multi-Projektmanagement und Portfoliomanagement in einer individuellen Tool-Vorstellung – vereinbaren Sie jetzt ein unverbindliches Online-Meeting!
Sie möchten gerne mehr Einzelheiten über diese Themen erfahren? Gerne zeigen wir Ihnen die Möglichkeiten und Vorteile in einer Online-Präsentation auf. Reservieren Sie gleich Ihren Termin! Kein passender dabei? Dann kontaktieren Sie uns am besten über das Anfrageformular.









